Kong-API网关介绍
在微服务架构中,由于系统和服务的细分,导致系统结构变得非常复杂,为了跨平台,为了统一集中管理API,同时为了不暴露后置服务。甚至有时候需要对请求进行一些认证、安全、负载均衡、限流、熔断等中间操作。
基于此类种种的客观需求,一个类似综合前置的系统就产生了,这就是API网关(API Gateway)。
API网关作为分散在各个业务系统微服务的API聚合点和统一接入点,外部请求通过访问这个接入点,即可访问内部所有的REST API服务。

为什么要引入Kong
简单来说引入Kong主要解决以下几个问题:
- 反向代理
- 负载均衡
- 指标监控
- 热更新
- 健康检查
- 服务治理(认证、访问控制、限流、熔断、黑白名单等)
反向代理、负载均衡——Nginx是怎么做的
upstream
upstream flowable_server {
server 192.168.126.73:8080 weight=1;
server 192.168.126.74:8080 weight=1;
}
location
location /flowable-modeler {
proxy_pass http://flowable_server;
}
location /flowable-task {
proxy_pass http://flowable_server;
}
location /flowable-idm {
proxy_pass http://flowable_server;
}
反向代理、负载均衡——Kong怎么做
upstream
http://192.168.126.21:1337/#!/upstreams

service
http://192.168.126.21:1337/#!/services

route
http://192.168.126.21:1337/#!/routes

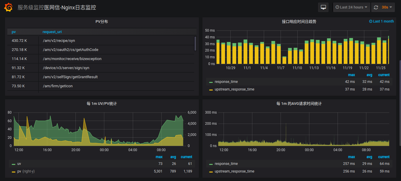
指标监控 —— Nginx怎么做
- 流量
- 响应时间
- 带宽使用
- 40x统计、50x统计

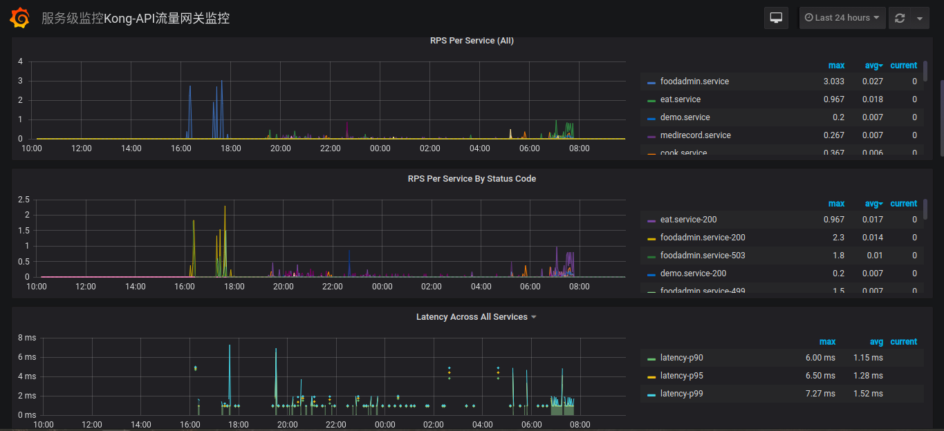
指标监控 —— Kong怎么做
- 按服务统计流量
- 按服务、按状态码统计响应时间
- 按服务统计带宽使用

Kong的使用场景(研发视角)
1. 查看服务代理和负载配置
- 查询服务路由
- 查询服务负载节点和端口
2. 负载节点操作

- 添加负载节点 —— 添加target(无法修改)
- 调整权重(weight)—— 权重无法直接修改,可通过再次添加相同的target来更新权重
- 移除负载节点 —— 删除target
注意:set unhealthy 按钮会导致服务不稳定,切勿使用!!!
3. 灰度发布
为了配合生产环境的上线,专门提供一个Kong的实例,用于灰度发布(数据库指向kongpre,切记!!!)。
灰度策略
- 搭建专门用于灰度发布的Kong的实例(布署在192.168.1.6),和生产的Kong实例的区别为upstream只配置灰度的target(H区节点,长期有效)
- 判断请求来源IP如果为公司的公网IP(60.247.93.190)时,全部转到灰度的Kong实例上(这条规则长期有效,不会随着上线的动作修改)
上线步骤
- 下线灰度节点(下线灰度节点前,确认AB节点同时在线上)
- 布署灰度节点,回归测试
- 测试通过后,上线灰度节点
- 下线另一个节点,布署服务后,上线
需要注意的问题
- 增加Kong的灰度实例后,生产Kong的配置变更,同时要在灰度的Kong实例做同样的变更(target保持单节点),确保两个实例配置同步
- 公司内网访问通过灰度的Kong实例,和客户的访问路由有区别,排查问题时,需要注意一下!
- 每次上线后需要对Kong的配置进行备份,并注明是哪个迭代上线,或者哪个服务的线上bug修复,以便出现问题可以追溯
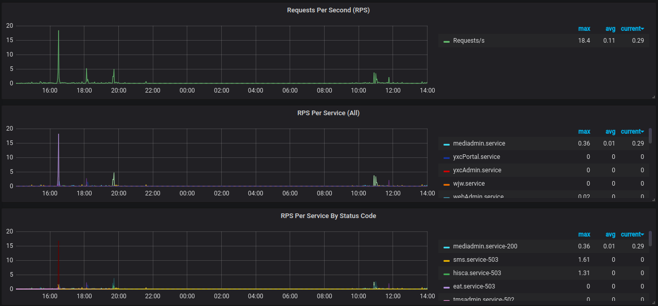
3. 查看服务监控指标
http://bi.51trust.com/d/mY9p7dQmz/kong-apiliu-liang-wang-guan-jian-kong?orgId=1
监控指标
1. 流量(RPS)
每秒处理的请求数目,等效于QPS

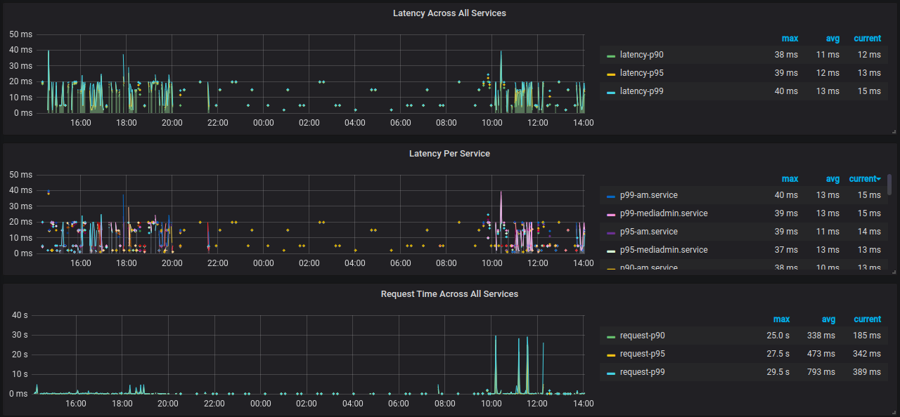
2. 延迟(Latency)
表示Kong接收来自客户端的请求并将请求发送到上游服务

3. 响应时间(Request Time)
从接受用户请求的第一个字节到发送完响应数据,与客户端是否收到响应无关

4. 服务端响应时间(Upstream Time)
从Nginx建立连接开始,到发送完响应数据

5. Request Time VS Upstream Time
如果把整个过程补充起来的话,应该是:
[1用户请求]——[2建立Nginx连接]——[3发送响应]——[4接收响应]——[5关闭Nginx连接]
upstream_time: 2,3,4,5
request_time: 1,2,3,4,5
Upstream Time 比 Request Time 少了[1用户请求]的时间,如果用户端网络状况较差或者传递数据本身较大,再考虑到,当使用POST方式传参时 Nginx会先把request body缓存起来,这样就解释了 为什么 request_time 有可能会比 upstream_time 要大很多
5. 带宽用量(BandWidth)
每秒请求的字节数,Ingress:下行带宽,Egress:上行带宽

6. 内存使用率

健康检查
用户可以使用Kong的 ring-balancer 配置 API 代理,ring-balancer 会在多个 target 之间实现负载均衡,并基于 upstream 配置对每个 target 进行健康检查,针对它们是否正常响应判定它们是否健康,之后 ring-balancer 仅会将流量路由到健康的 target,Kong支持两种健康检查,可以单独使用,也可以结合使用:
- 主动检查:定期检查 target 中指定的 Http 或 Https 端点,并根据其响应确定 target 的运行状况
- 被动检查:也称为断路器,Kong会分析正在运行的代理流量,并根据其响应请求行为确定 target 的运行状况
两类健康检查器总结
- 主动健康检查器可以在 target 恢复健康之后自动恢复流量;但是被动健康检查器不能
- 被动健康检查器不会产生额外的流量;主动健康检查器会
- 主动健康检查器需要一条URL路径可以访问,作为探测的端点(通常简单配置为"/");被动检查器不需要这样的配置
- 应用可以根据自身的健康指标生成一个状态码,提供给主动健康检查器,这样即使 target 还能持续提供给被动健康检查器流量,同时也能响应主动健康检查器的错误状态
- 用户可以组合使用者两种模式,例如使用被动检查器仅根据流量状态监控该 target 健康与否,再仅在非健康状态情况下使用主动检查器,以便自动重启该 target
注意:开启Active health checks 时,Unhealthy TCP failures 必须设置为 > 0。
主动健康检查配置
| KEY | DESCRIPTION |
|---|---|
| healthchecks.active.http_path | 向目标发出HTTP GET请求时应使用的路径,默认值为“/” |
| healthchecks.active.timeout | 探测的HTTP GET请求的连接超时限制。默认值为1秒 |
| healthchecks.active.concurrency | 在活动运行状况检查中同时检查的目标数 |
| healthchecks.active.healthy.interval | 针对健康目标的活动健康检查之间的间隔(以秒为单位),值为零表示不应执行健康目标的活动探测 |
| healthchecks.active.unhealthy.interval | 针对不健康目标的活动健康检查之间的间隔(以秒为单位),值为零表示不应执行不健康目标的活动探测 |
| healthchecks.active.healthy.successes | 多少次通过健康检查后判定为成功 |
| healthchecks.active.unhealthy.tcp_failures | 活动探测器中考虑目标不健康的TCP故障数,多少次健康检查失败后判定为不健康 |
| healthchecks.active.unhealthy.timeouts | 活动探测器中考虑目标不健康的超时次数 |
| healthchecks.active.unhealthy.http_failures | 活动探测器中考虑目标不健康的HTTP故障数,多少次不通过健康检查后判定为失败 |
被动健康检查配置
| KEY | DESCRIPTION |
|---|---|
| healthchecks.passive.healthy.successes | HTTP状态成功次数的阈值,这个值需要设置为正值 |
| healthchecks.passive.unhealthy.tcp_failures | TCP失败计数器 |
| healthchecks.passive.unhealthy.timeouts | 超时次数阈值 |
| healthchecks.passive.unhealthy.http_failures | HTTP状态失败次数的阈值 |
停用健康检查
对于健康检查中所有的阈值和间隔,将它们设置为0,就可以禁用该属性表示的功能,将探测的间隔时间设为0可以禁用该探测,这样用户可以对健康检查程序的行为进行细粒度的控制
总结起来:
禁用主动健康检查,需要将 healthchecks.active.healthy.interval和 healthchecks.active.unhealthy.interval 这两个参数都设为0;
禁用被动健康检查,需要将被动健康检查的阈值都设置为0
默认情况下,健康检查器中的所有阈值和时间间隔默认值都为0,这意味着新创建的 upstream 默认情况下是完全禁用健康检查的
服务治理
在请求到达kong之后,转发给后端应用之前,你可以应用kong自带的插件对请求进行处理,合法认证,限流控制,黑白名单校验,日志采集等等。同时,你也可以按照kong的教程文档,定制开发属于自己的插件。
Kong的插件主要分五大类
- Authentication认证
- Security安全
- Traffic Control流量控制
- Analytics & Monitoring分析&监控
- Logging日志
- 其他
常用的插件
- rate-limiting(限流)
- ip-restriction(黑白名单)
- Basic Authentication(授权认证)
- Prometheus(指标监控)

相关资源
- Kong安装布署指南
- API网关升级布署方案
- Kong配置指南
- PostgreSQL11安装布署指南
- Kong官网:https://konghq.com/kong/