Promethus监控之—进程监控
进程监控主要用于监控全部或指定进程占用系统资源的情况,如CPU,内存、设备IO、任务切换、线程等。
为什么需要进程监控
- 确保进程始终运行
- 确保进程资源使用率处于合理范围
监控指标
- 是否存在
- CPU、内存使用率
- IO读写
告警指标
- 进程退出告警
安装配置
由于node_exporter不包含进程指标的监控,这里我们使用process-exporter对进程进行监控
Process-Exporter 安装配置
1.Process-Exporter下载
下载地址:https://github.com/ncabatoff/process-exporter/releases
[root@a ~]# wget https://github.com/ncabatoff/process-exporter/releases/download/v0.5.0/process-exporter-0.5.0.linux-amd64.tar.gz
[root@a ~]# tar -xvf process-exporter-0.5.0.linux-amd64.tar.gz -C /opt/exporter/process-exporter
2.创建配置文件
process-exporter 依赖一个配置文件,描述哪些进程需要监控,以下是可用的模板变量:
- {{.Comm}} 包含原始可执行文件的basename,/proc//stat 中的换句话说,2nd 字段
- {{.ExeBase}} 包含可执行文件的basename
- {{.ExeFull}} 包含可执行文件的完全限定路径
- {{.Matches}} 映射包含应用命令行tlb所产生的所有匹配项
process-exporter 可以进程名字匹配进程,获取进程信息。匹配规则由name对应的模板变量决定,以下表示监控进程名字为nginx 与 zombie 的进程状态
[root@es process-exporter]# vi process.yml
process_names:
- name: "{{.Matches}}"
cmdline:
- 'nginx'
- name: "{{.Matches}}"
cmdline:
- 'zombie'
3.启动服务
[root@es process-exporter]# ./process-exporter -config.path process.yml &
4.查看监控数据
可打开地址 http://localhost:9256/metrics 来确认是否有抓取到数据

Promethues配置
Promethus监控的模型为pull模型,只有在Promethus的target配置文件中增加对应exporter的ip地址和端口才能将对应的监控指标数据保存到Promethus中
[root@prometheus targets_config]# vi process_target.yml
- targets: ['192.168.122.110:9256']
labels:
group: "process-ywx"
service_name: 'ywx-110'
- targets: ['192.168.122.10:9256']
labels:
group: "process-ywx"
service_name: 'ywx-10'
通过查询指标:namedprocess_namegroup_num_procs,可以看到如下的结果:

接下来,就可以配置监控面板了
监控面板配置 —— Named Processes Dashboard
下载地址:https://grafana.com/api/dashboards/1860
变量定义
- type:进程类别
- processes:进程列表

变量配置
type变量表达式:
label_values(namedprocess_namegroup_num_procs, group)
processes变量表达式:
label_values(namedprocess_namegroup_cpu_seconds_total{group=~"$type"},groupname)
详细的配置项见下图

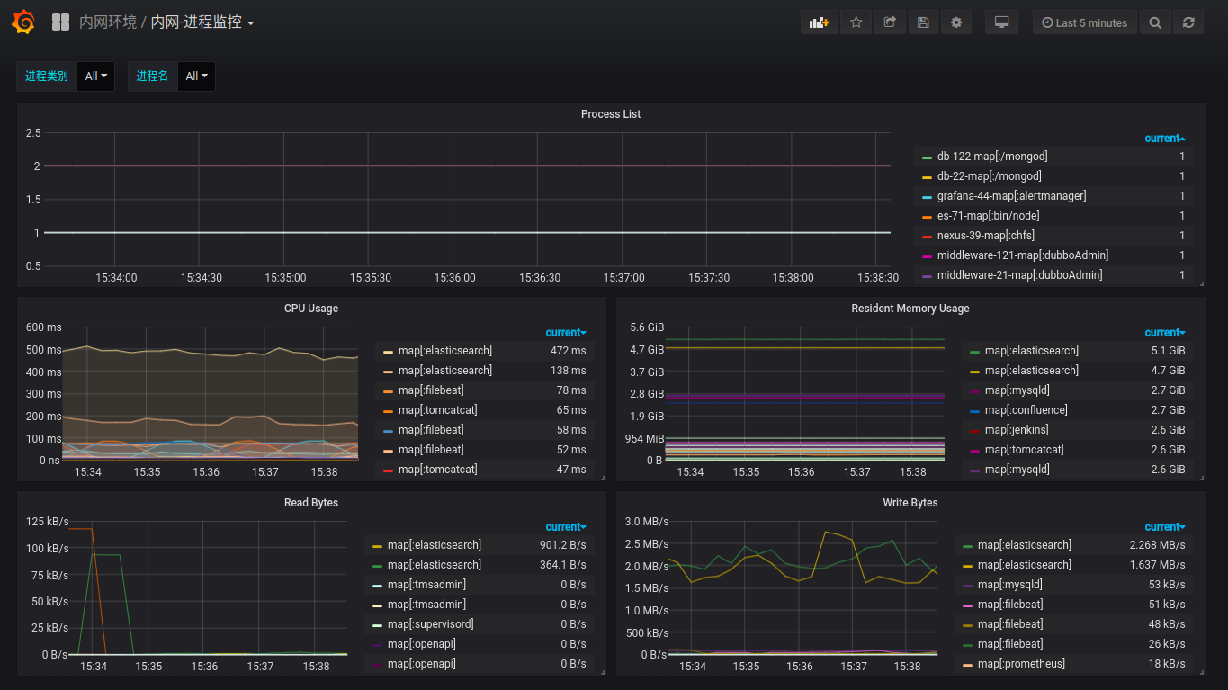
Panel展示
- Process List
namedprocess_namegroup_num_procs{group=~"$type", groupname=~"$processes"}

- CPU Usage
rate(namedprocess_namegroup_cpu_seconds_total{group=~"$type", groupname=~"$processes"}[1m])

- Resident Memory Usage
namedprocess_namegroup_memory_bytes{group=~"$type", groupname=~"$processes", memtype="resident"}

- Read Bytes
rate(namedprocess_namegroup_read_bytes_total{group=~"$type", groupname=~"$processes"}[1m])

- Write Bytes
rate(namedprocess_namegroup_write_bytes_total{group=~"$type", groupname=~"$processes"}[1m])

最终的Dashboard
